在B端产品设计领域,后台管理系统设计是公认的耗时耗力,复杂的业务逻辑、繁琐的表单交互以及庞大的数据看板,往往消耗了产品经理80%的精力。如果每一个增删改查页面都从零开始画,效率将极低。今天我们深度评测并推荐4套墨刀素材广场中高频使用的B端后台管理系统原型模板,助你快速搭建企业级应用。
1.Arco Design Pro全功能后台系统模板
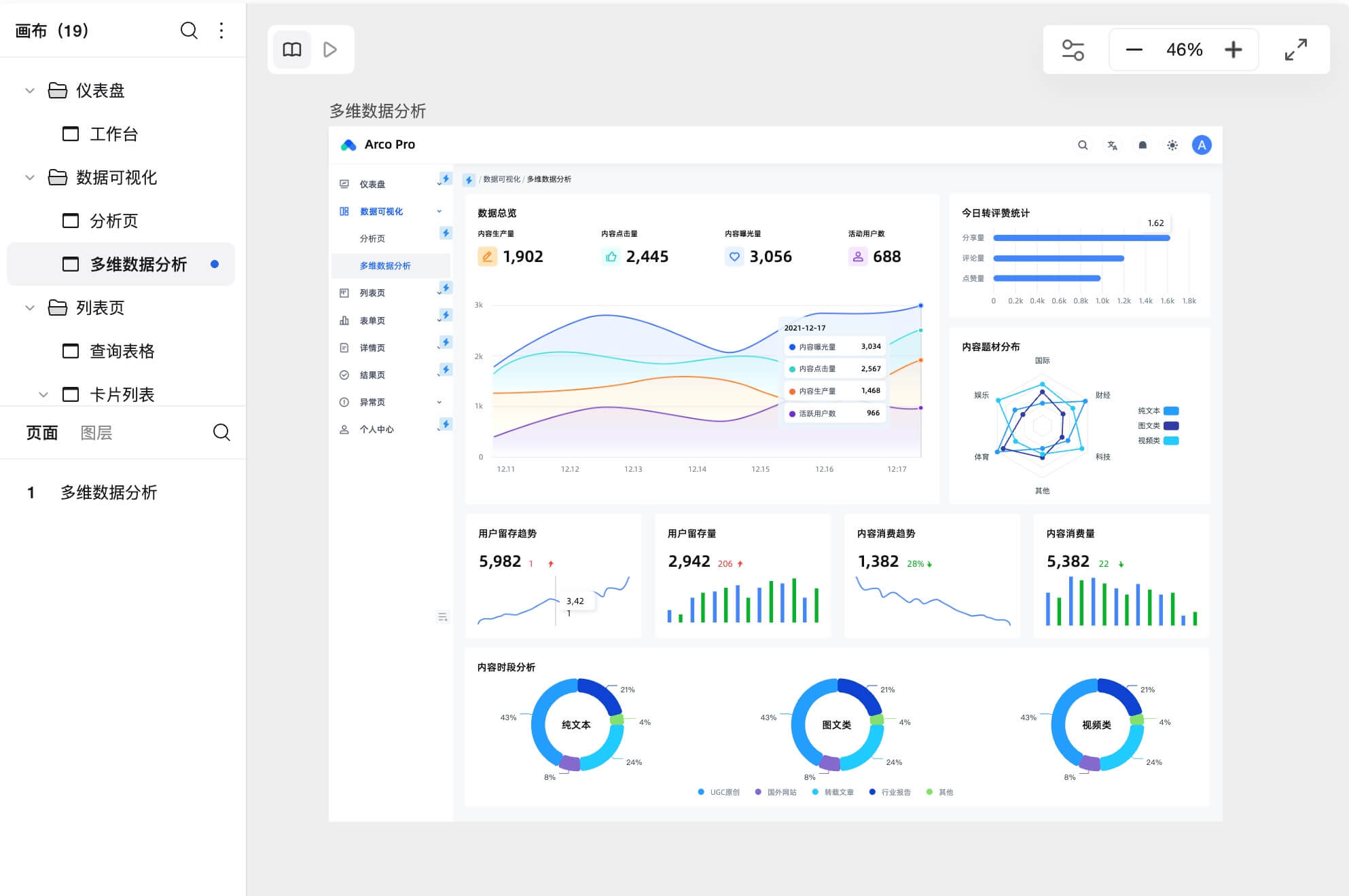
这是一套真正的企业级B端后台管理系统原型模板,完美复刻了字节跳动后台的交互规范。它不仅仅是 UI 框架,更包含了完整的业务闭环。它涵盖了工作台、多维数据分析页、查询表格、卡片列表等高频场景。

深层业务逻辑预置:不同于只有样子的空壳,这套原型模板内置了内容质检、服务开通、规则预制以及分步表单等复杂逻辑。
完善的用户体系:直接复用其用户信息、安全设置和实名认证页面,你可以省去至少 2 天的基础功能设计时间。
交互状态完整:包含标准的成功页、失败页和403/404/500异常页,确保你的 PRD 文档没有任何逻辑死角。
适用场景:大型 SaaS 平台、企业内部 ERP、内容审核平台。
2.标准化 B端管理后台框架模板

如果你不需要Arco Design那么复杂的业务流,只需要一个清爽的骨架,这套标准化的B端后台管理系统原型模板是最佳选择。
布局规范:采用了经典的“侧边导航 + 顶部面包屑 + 内容区”的左右布局结构,符合 99% 的 B 端用户操作习惯。
组件颗粒度适中:模板中的表格、搜索栏、分页器都已经模块化。下载后,建议将其保存为墨刀的“组合组件”,在搭建新页面时直接拖拽,快速填充内容。
3.B端专属登录与注册页模板

登录页是B 端系统的门面,很多B端后台管理系统原型模板往往忽略了这一环的专业性。这套模板采用了科技蓝为主色调,设计了专业的背景图和磨砂玻璃质感的登录框,极大地提升了系统的专业度和安全感。表单交互包含了账号密码输入、验证码获取、忘记密码等流程。直接复用此模板,可以确保用户在进入系统前的第一步体验流畅无阻。
3.电商B端后台数据中心原型模板

在电商或运营类后台中,数据可视化是核心需求。这套专注于数据展示的B端后台管理系统原型模板能帮你解决图表难画的问题。模板将 GMV、订单转化率、访客数等核心指标进行了卡片化处理,配合折线图和柱状图,形成了一个高保真的驾驶舱。在墨刀中,你可以直接修改图表组件的数据和颜色。使用这套原型模板,产品经理可以在需求评审会上直接展示动态的数据交互效果,而不是静态的截图。点击免费注册墨刀,开启高效的B端后台管理系统原型设计!
在B端产品设计里,后台管理系统从来不是小活儿。表格、表单、权限、数据看板这些都是吃时间的大户。与其每次都从空白画布开始堆组件,不如直接复用成熟的后台管理系统原型模板,把时间省下来思考业务本身。

本文推荐的4套模板几乎能满足大部分企业级后台的起步需求。更重要的是,它们全部基于墨刀原生组件制作,可随意拖拽、复用、二次编辑,逻辑状态也预置得非常完整,是提升工作效率的神器。👉 点击这里,免费注册墨刀,立即访问素材广场,领取更多B端后台模板,从此告别低效从零画,产品文档与原型一次到位。